Technical Documentation for iPool and Apollo
Market simulation engine for electricity pool modeling and analysis
Advanced visualization and scenario analysis dashboard
Quick setup guide and first steps
Hands-on tutorials and exercises
Terms and definitions reference
Latest features and release notes
iPool iBidEzy
iPool Start Page
iPool Scenario
iPool Summary
iPool Bid Stack
iPool Fuel Stack
iPool Link View
iPool Storage Price and Generation View
iPool iLoad
iPool Bid Stack View
Apollo Command Module
Apollo Start Page
Apollo Summary Page
Apollo Historical Error Report
Apollo Fuel Stack View
Apollo Bid Stack View
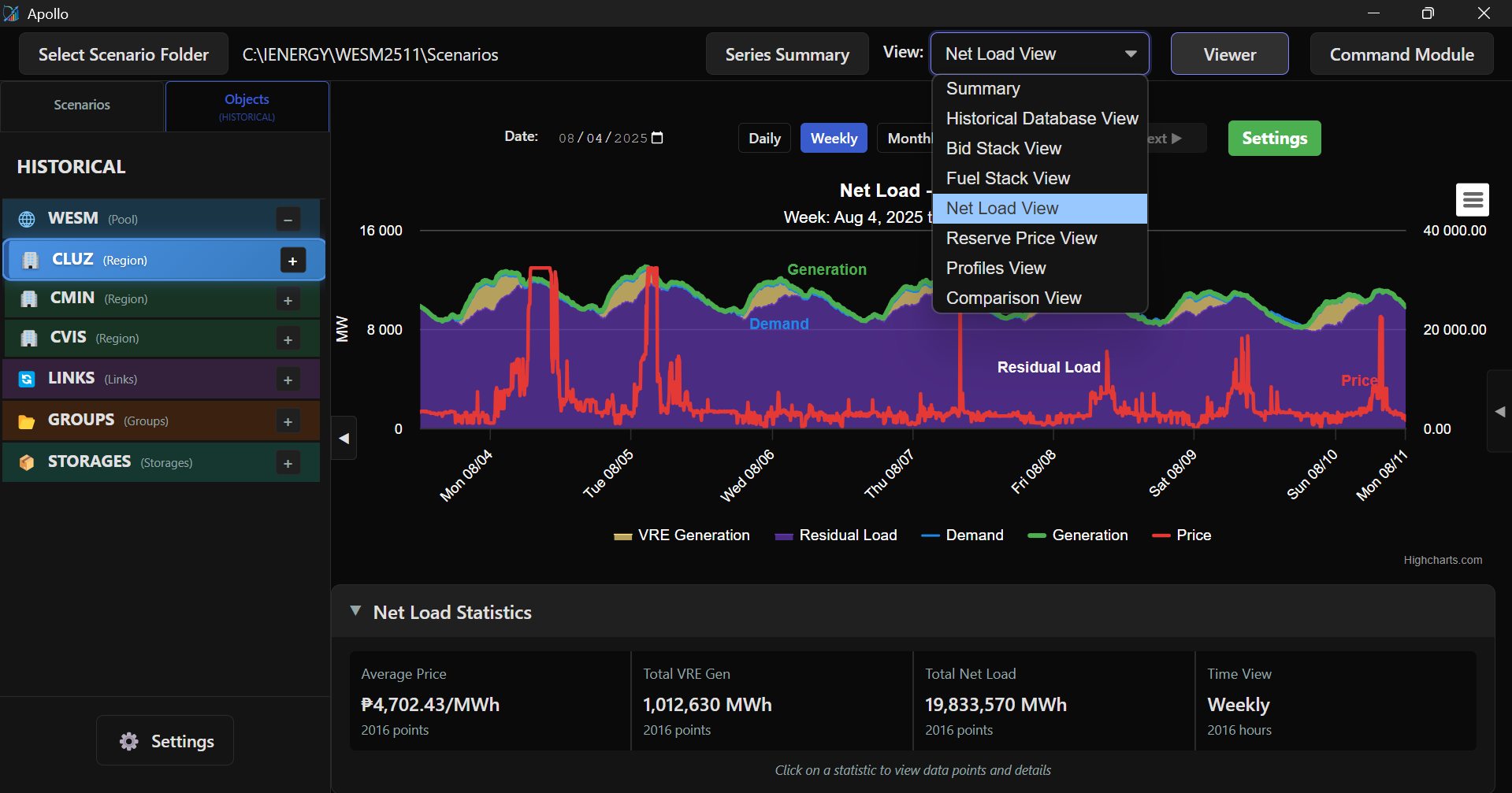
Apollo Net Load View
Apollo MINVIS1 Link View
Apollo Solar Price and Generation View
Apollo Storage Price and Generation View
Apollo Comparison View